Check Web Push Reports from Workflow | Monitor Push Performance with AiTrillion

Check the workflow report of web push notifications sent to customers

Introduction

Monitoring the performance of web push notifications sent through workflows is essential for understanding customer engagement and campaign effectiveness. The workflow report provides detailed insights into notifications delivered to customers, including key metrics such as sends, clicks, and interactions.

In this article, you will learn how to access and review the workflow report for web push notifications. This will help you evaluate performance, identify opportunities for improvement, and optimize your automated campaigns for better results.




Here are the steps to Check Web Push Report Sent From Workflow -:




Step 2: Click on the Push of the workflow next to workflow name for which you want to check the report.



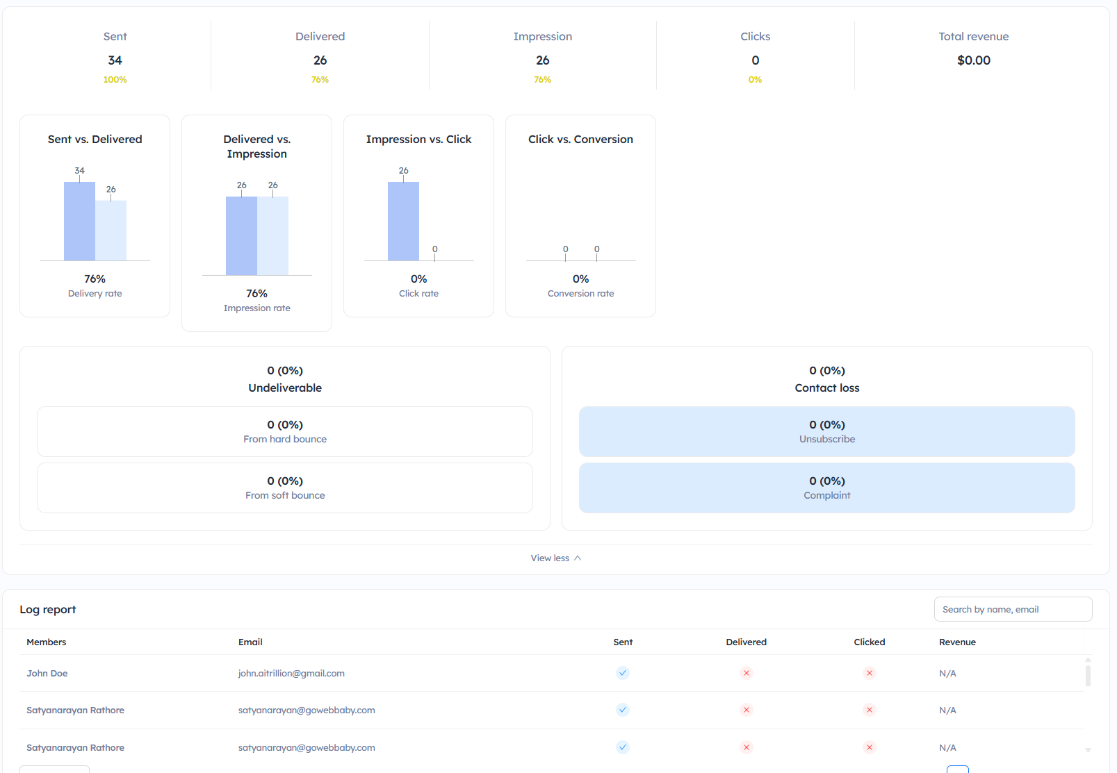
It will open a detailed graphical web push report of that particular web push sent from the workflow. The report includes Sent, Impression, Click, Conversions, and Revenue.



SentTotal number of messages sent.

Impression It indicates the number of web push notifications seen by the users.

ClicksIt indicates the total number of users who clicked on web push notifications.

ConversionsIt indicates the total number of users who made a purchase through web push notifications.

Total RevenueTotal revenue generated through the web push notification workflow.

Revenue per push It indicates the revenue generated per push. It is calculated against the number of push messages sent and the total revenue generated through it.

Impression Rate It is calculated against the total number of messages delivered versus the total number of web push notifications seen by the users.

Click RateIt is calculated against the total number of impressions versus the total number of users who clicked on web push notifications.

Conversion RateIt is calculated against the total number of clicks versus the total number of users who made a purchase after opening web push notifications.


Step 4. Select the date range to check the report for a particular time period.




    • Related Articles

    • Send Web Push Notifications Using Workflow

      Introduction Sending web push notifications using workflows allows you to engage customers instantly with real-time, personalized messages directly on their browsers. Whether it’s promotional offers, reminders, or important updates, web push ...
    • Check Web Push Reports

      Introduction: Gain valuable insights into your web push campaign performance with AiTrillion's reporting feature. Explore how to access and interpret detailed campaign data on the web push dashboard, empowering informed decisions for future ...
    • Enable/Disable Web Push Notifications

      Introduction: AiTrillion offers multiple types of push notifications to send to your customers. These are great at getting the message across and can be received on a phone or a computer. Link these to the Loyalty system and offer points to push ...
    • Power Of Workflow Automation With Email Marketing And Web Push Notifications

      Introduction: Discover the transformative power of workflow automation in synergy with email marketing and web push notifications. This article unveils how harnessing these tools can streamline processes, enhance engagement, and drive conversions, ...
    • Check the WhatsApp Marketing Automation Report

      Introduction Monitoring the performance of your automated WhatsApp campaigns is essential for understanding customer engagement and improving results. The WhatsApp Marketing Automation Report provides detailed insights into messages sent through ...